
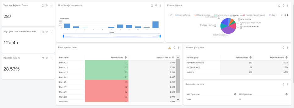
Efficiently handling materials across different categories in the Food and Beverage sector poses a significant challenge for business owners. Meeting Service Level Agreements (SLAs) during the material creation process proves to be a common struggle, as material rejections often trigger reworks that disrupt the smooth flow of operations.

The utilization of Process Mining for DMO Material Non-Compliance has effectively tackled material management challenges within the Food and Beverage industry. By streamlining processing, improving data management, and implementing proactive measures like dynamic SLA monitoring and smart sensors, issues such as SLA breaches and material rejections have been successfully resolved. Internal benchmarks have identified optimal practices, fostering continuous enhancement. This comprehensive approach has standardized and optimized the material creation process, offering a practical solution for the industry. Ennuviz, a leading provider of process mining solutions, has been instrumental in supporting this process. Through its advanced analytics capabilities and user-friendly platform, Ennuviz has empowered organizations to gain insights, make informed decisions, and enhance operational efficiency. Leveraging Ennuviz's technology has enabled businesses to navigate challenges, improve material management practices, and achieve notable progress in optimizing their operations.